Dipl. Informatiker/in HF Fachrichtung Systemtechnik

Monitoring IT-Infrastruktur

Diplomarbeit - Arcon Informatik AG

Performance - ein Thema, welches viele IT-Anbieter beschäftigt. Diese Arbeit befasst sich mit der Evaluation eines geeigneten Monitoring-Tools und dessen Implementierung.

18. November 2023
Alexander Kühne

Ausgangslage

Die Arcon Informatik AG in Steinhausen plant, installiert und betreut IT-Infrastrukturen zahlreicher Kunden aus unterschiedlichen Geschäftsbereichen. Ein wichtiger Bestandteil des Leistungsangebots der Arcon Informatik AG sind Serversysteme und SaaS Lösungen im eigenen Rechenzentrum. Damit in solch komplexen Umgebungen die Leistung der Systeme beurteilt und optimiert werden kann, soll diese objektiv gemessen und aufgezeichnet werden können. Bisher geschah dies manuell über die integrierten Performancemessungen von Hardware-, Betriebssystem- und Softwarekomponenten. Eine systemübergreifende Auswertung der Daten war nicht möglich.

Aufgabenstellung
Diese Projektarbeit befasst sich mit der Analyse und Implementation einer zentralen Monitoring-Lösung für die Arcon Informatik AG. Es soll schnell und einfach möglich sein, Trends in der Performance oder Ressourcenengpässe zu erkennen, damit die notwendigen Massnahmen eingeleitet werden können. Das Produkt soll grafische Auswertungen ermöglichen, Alarmierungsfunktionen bieten, kostengünstig, skalierbar und einfach bedienbar sein. Anschliessend soll die evaluierte Software in Betrieb genommen werden mit dem Ziel, einige Geräte zu überwachen und damit den Grundstein für das Performance-Monitoring zu legen.

Analyse

Diverse Monitoring-Tools wurden anhand der durch den Auftraggeber vorgängig definierten Anforderungen evaluiert. In den Endvergleich schafften es die Produkte «PRTG», «Prometheus», «Zabbix» und «Icinga». Die Programme wurden gegenübergestellt, verglichen und bewertet. Zusammen mit dem Auftraggeber wurde «Zabbix» als Sieger dieses Vergleichs erkoren. Zabbix erfüllt alle Anforderungen ausnahmslos, besitzt eine grosse Community und ist zudem einfach bedienbar, übersichtlich und open-source.

Implementierung
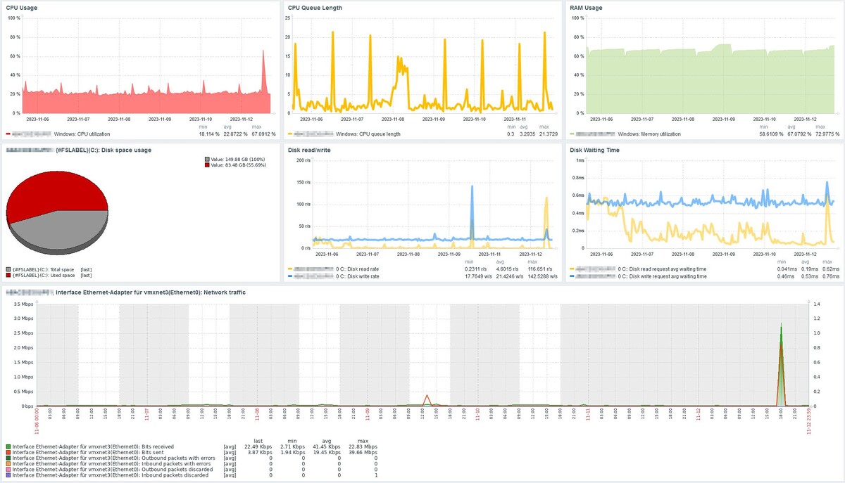
Anschliessend wurde die Zabbix Monitoring-Lösung in Betrieb genommen. Die Software wurde installiert, eingerichtet und konfiguriert auf der Arcon Infrastruktur. Gemäss den vorgängig festgelegten Projektzielen wurde ein Windows Server und ein Netzwerkswitch im Rahmen des Projekts überwacht. Metriken wie RAM- & CPU-Auslastung, CPU-Warteschlangen, Netzwerkdurchsatz, Festplattenschreibvorgänge etc. wurden aufgezeichnet, grafisch dargestellt und verifiziert. Auch die selbstständige Aneignung des Wissens und die Erläuterung der verwendeten technischen Komponenten floss in die Arbeit ein. Um die Einrichtung von zukünftigen Geräten zu vereinfachen, wurden technische Templates und bebilderte Anleitungen erstellt.
Das Projekt ist erfolgreich abgeschlossen. Das Performance-Monitoring mit Zabbix ist funktional in Betrieb. Die überwachten Metriken der Geräte werden regelmässig aufgezeichnet und können in Echtzeit oder rückblickend ausgewertet werden. Die Daten sind zuverlässig und werden in Graphen übersichtlich dargestellt. Mithilfe den Erfahrungen aus dem Projekt, kann die Arcon Informatik AG nun weitere Systeme in das Monitoring einbinden und die überwachten Parameter und deren Auswertungen verfeinern.

Portrait

Alexander Kühne

Systemtechniker bei der Arcon Informatik AG


alexander.kuehne@arcon.ch


Linkedin

Weiterbildung neben Beruf und Freizeit

Gratis E-Book mit 10 Tipps zur Work-Life-Learn-Balance

Weiterbildung neben Beruf und Freizeit – schaffe ich das?

10 Tipps zur Work-Life-Learn-Balance

Eine Weiterbildung beansprucht Zeit. Deshalb auf Freunde, Familie und Hobbies zu verzichten, wäre falsch.

In diesem E-Book erfährst du:

  • wie du deine Zeit effizienter nutzt
  • wie du dich trotz Weiterbildung genügend Freizeit bewahrst
  • wie sich Beruf, Weiterbildung und Freizeit gegenseitig ergänzen statt konkurrenzieren können

Tipps aus dem Inhalt

  • TIPP 1: Gestalte deine Arbeit so flexibel wie möglich!
  • TIPP 2: Beziehe Arbeitgeber sowie Kollegen und Kolleginnen in deine Weiterbildungspläne mit ein!
  • TIPP 3: Arbeite effizienter und effektiver mit Zielorientierung!
  • TIPP 4: Entwickle deinen idealen Lernrhythmus!
  • TIPP 5: Lerne mit System und festen Strukturen!
  • TIPP 6: Schaffe genug Ausgleich und Entspannung!
  • TIPP 7: Binde deine/n Partner/in, deine Familie und externe Hilfen in deine Planung ein!
  • TIPP 8: Belohne dich für deine Erfolge!
  • TIPP 9: Mach eine Zeitinventur!
  • TIPP 10: Erstelle eine Zeitplanung aller drei Bereiche!

Leider ist ein Fehler aufgetreten. Bitte versuche es erneut oder nimm mit uns direkt Kontakt auf.

Aktuelles Studienprogramm

Alles Wissenswerte zur Weiterbildung in einem PDF zusammengefasst.

Studienprogramm  herunterladen

Alles Wissenswerte zu deiner Weiterbildung in einem PDF zusammengefasst

  • Detaillierter Lehrplan zu allen Studiengängen
  • Alle wichtigen Hintergrundinfos zu Ausbildungszielen, Teilnehmerkreisen, Aufnahmebedingungen und weiterführenden Studiengängen

Leider ist ein Fehler aufgetreten. Bitte versuche es erneut oder nimm mit uns direkt Kontakt auf.

Gratis E-Book für dich

Weiterbildung neben Beruf und Freizeit - schaffe ich das?

Eine Weiterbildung beansprucht Zeit. Deshalb auf Freunde, Familie und Hobbies zu verzichten, muss nicht sein.

Lies jetzt unser E-Book mit 10 wertvollen Tipps zur Work-Life-Learn-Balance.

Weiterbildung neben Beruf und Freizeit – schaffe ich das?

10 Tipps zur Work-Life-Learn-Balance

Eine Weiterbildung beansprucht Zeit. Deshalb auf Freunde, Familie und Hobbies zu verzichten, wäre falsch.

In diesem E-Book erfährst du:

  • wie du deine Zeit effizienter nutzt
  • wie du dich trotz Weiterbildung genügend Freizeit bewahrst
  • wie sich Beruf, Weiterbildung und Freizeit gegenseitig ergänzen statt konkurrenzieren können

Tipps aus dem Inhalt

  • TIPP 1: Gestalte deine Arbeit so flexibel wie möglich!
  • TIPP 2: Beziehe Arbeitgeber sowie Kollegen und Kolleginnen in deine Weiterbildungspläne mit ein!
  • TIPP 3: Arbeite effizienter und effektiver mit Zielorientierung!
  • TIPP 4: Entwickle deinen idealen Lernrhythmus!
  • TIPP 5: Lerne mit System und festen Strukturen!
  • TIPP 6: Schaffe genug Ausgleich und Entspannung!
  • TIPP 7: Binde deine/n Partner/in, deine Familie und externe Hilfen in deine Planung ein!
  • TIPP 8: Belohne dich für deine Erfolge!
  • TIPP 9: Mach eine Zeitinventur!
  • TIPP 10: Erstelle eine Zeitplanung aller drei Bereiche!

Leider ist ein Fehler aufgetreten. Bitte versuche es erneut oder nimm mit uns direkt Kontakt auf.